Awesome Image

Санхүүгийн хамгаалалтын шинэ үе

Технологийн дэвшлийг ашиглан бид илүү ухаалаг хамгаалалтын шийдлүүдийг тасралтгүй хөгжүүлж байна.
Хиймэл оюун ухаанд суурилсан AI calibration модуль тун удахгүй...
Awesome Image

Бодит цагийн хяналт

Гүйлгээг урьдчилан тодорхойлсон дүрмийн дагуу бодит цагт үнэлж, сэжигтэй төлөв илэрмэгц даруй анхааруулга үүсгэж мэдэгдэнэ
Awesome Image

ISO 20022

Систем нь олон улсын төлбөрийн мессежний стандарт болох ISO 20022-ыг бүрэн дэмжиж, ямар ч санхүүгийн орчинд нийцэж, мэдээлэл солилцох боломжтой
Awesome Image

Дүрмийн удирдлага

Гүйлгээг нийт 33 дүрэм, 31 дүрмийн багцын дагуу шалгах бөгөөд дүрмийн параметерийг өөрсдийн шаардлагад нийцүүлэн өөрчлөх, шинэ дүрмийн багц үүсгэх, тохируулах боломжтой
Awesome Image

Хяналт, шалгалт, дүн шинжилгээ бүгд нэг дор

Хяналтыг үр дүнтэй хийх боломжийг олгож, шалгах процесийг хялбарчилна
Awesome Image

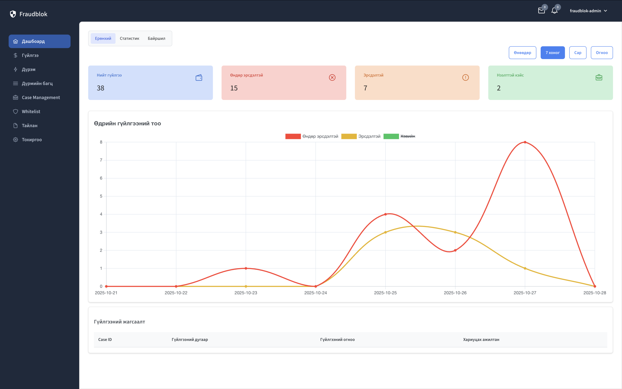
Dashboard

Сэжигтэй гүйлгээ болон дүрмийн үр дүнтэй холбоотой статистик мэдээллийг олон өнцгөөс харж, шинжилгээ хийх боломжтой.
Awesome Image

Case management

Сэжигтэй гүйлгээнүүд дээр case үүсгэх боломжтой бөгөөд энэ нь compliance багт тухайн гүйлгээг нарийвчлан хянаж, шалган, хурдан шийдвэр гаргах боломжийг олгодог.
Awesome Image

Харилцагч 360

Харилцагчийн мэдээлэл, гүйлгээний түүх болон эрсдэлийн түвшинг нэг дэлгэцнээс бүрэн харах боломж
Awesome Image

Гүйлгээгээ хамгаалах хялбар бөгөөд хүчирхэг хэрэгсэл

Awesome Image

Системийг тохируулахад хялбар

Kubernetes болон Docker дээр суурилсан тул тухайн байгууллагын орчинд маш хурдан суулгаж, тохируулах боломжтой.

Core engine

Системийг Linux Foundation-ын төслөөс хэрэгжүүлсэн Core engine дээр суурилан хөгжүүлсэн бөгөөд найдвартай байдал, уян хатан бүтэц нь системийг их хэмжээний гүйлгээг өндөр гүйцэтгэлтэйгээр боловсруулах боломжийг олгоно.
Awesome Image

Та системийг туршаад, санхүүгийн эрсдэлээс урьдчилан сэргийлэх хамтын ажиллагаагаа эхлүүлээрэй.

Системийг тухайн байгууллагын орчинд маш хурдан суулгаж, турших боломжтой.